之前常常被甲方的领导说,我们全是一群钢铁直男,一点不懂审美,其实我们心里边想的 “您说得对啊!!!!”

这个可能和理工科有关系吧,理工男好像都差不多,所以这次我们就把很多效果,做成配置化的,让UI 自己去配置化,反正这个锅我们是不去接了 。
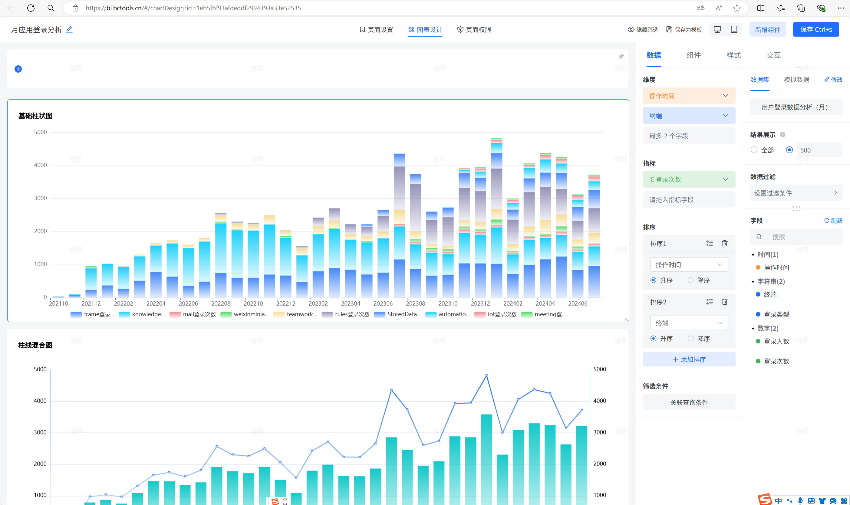
首先,把数据对接做成配置化的,哪个测试、实施再找我接数据源,我和谁急,都是T M界面化配置了,你还要我怎样?

可以把各种各样的数据来源向JVS提供的数据仓库中抽取,存储加工。
另外数据加工也给他做成界面化的,核心的要求,就是让那帮产品经理都能配置,不要找我写SQL ,我没有多余的时间 !!!!

而且配置出来的结果,每个环节都可以看到效果,不要说产品经理搞不定!!!

配置完了后,可以通过定时任务设置,每天或者每个小时 做数据同步加工,完成后就会自动生成数据

可以再把加工后生成的数据去做酷炫生动(华而不实,做技术的,就应该看表格式的,他不香么)的效果图

所有的功能通通可以配置化,产品经理再也不会来找我麻烦了,不管是数据对接,还是说是效果样式配置,通通简单配置即可

领导们最喜欢的大屏,也给他做成配置化的,再也不深夜加班调大屏的样子了,真的受够了!

再给他来个闪亮模式,浅色系等多种风格
